The Constant Challenge of Scaling Operations
If you met us last night, you know we always start our introduction with the same simple sentence: “We help businesses grow and automate their operations.”
The inevitable follow-up question is, "How?"
Our answer is always different because the solution is always subject to the business's specific operations and processes—it’s never one-size-fits-all. However, the core challenges are universal.
To illustrate this, let's look at how we run Hycentra.
Here’s a snapshot of the operational grind we all face:
- Lead Management: Building a great website to showcase services is just the start. When a potential customer fills out a contact form, the manual follow-up process can be slow, inconsistent, and often results in lost leads.
- Customer Support Chaos: Existing customers run into problems, but tracking inquiries via endless email chains is inefficient. Important context gets lost, and resolution times suffer.
- Project-to-Cash Cycle: Managing project hours, converting those hours into billable time, sending the invoice, and then managing Accounts Receivable (AR) and Accounts Payable (AP) all require multiple systems and meticulous manual entry.
- Bookkeeping Drudgery: Every daily expense, from credit card statements to vendor payments, needs to be meticulously recorded for accurate bookkeeping.
Dealing with these small processes separately is time-consuming and creates data silos. That's why, last year, Hycentra committed to finding a unified solution. Our answer was Odoo.
The Foundation: Consolidating on a Single Platform
Moving our core business processes onto the Odoo platform has fundamentally changed how we operate. By consolidating everything, we gained speed, accuracy, and clarity:
- From Website to Revenue: Our process is now seamless: Website → Leads → CRM → Automated Follow-up. No data is lost between stages.


- Structured Customer Support: We built a dedicated Support Portal within Odoo. Customers can submit and track their inquiries via tickets. We convert these tickets directly into Project Tasks, use the integrated Timesheet app to track billable hours, and ensure accurate, data-driven billing.



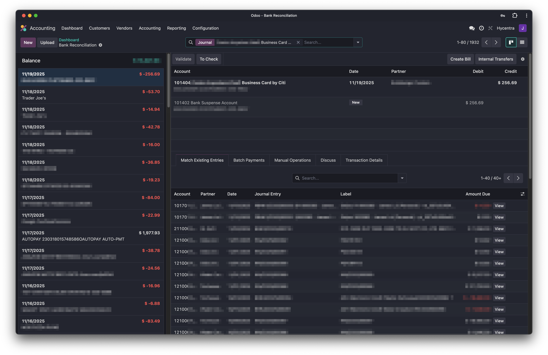
- Effortless Accounting: Odoo integrates directly with our bank (Citi), automatically fetching bank and credit card statements and importing them as Journal Entries. This has eliminated hours of manual data entry for daily expenses.

This single-platform approach is the essential foundation for any growing company.
The Accelerator: Leveraging AI on Top of Odoo
With this consolidated foundation in place, we can now leverage AI to accelerate and enhance our processes:
- AI-Powered Lead Qualification: We recently built an AI-powered system that quickly qualified ~30 high-quality, targeted leads from a list of over 4,000 prospects in less than an hour.

- AI Expense Categorization: We have implemented an AI automation tool that categorizes expenses directly from our bank statements, saving us hours of manual processing time in bookkeeping.

This is only part of how we leverage Odoo & n8n & AI at Hycentra. Regardless of your industry, we personally believe there is always a better way to automate, especially the grunt work. This buys us back the most valuable resource: time to focus on strategy and innovation.
If you're interested in knowing more about how Odoo and AI can help improving your business processes, feel free to connect with us. You can also join our newly built community, Hycentra Lab, which is also powered by Odoo!
If you never heard of Odoo, feel free to try it out yourself.